The Tracking Pixel/Link feature helps you monitor email engagement through two powerful tools: Tracking Link and Tracking Pixel. These allow you to measure how recipients interact with your emails, including link clicks and email opens.
Go to Settings → Tracking Pixel
Copy and customize the Pixel
Replace the placeholders in the provided HTML snippet with your own identifiers:
campaign_id – letters, numbers, dashes, and underscores allowed, or null (3–50 characters).
subscriber_id – letters, numbers, dashes, underscores, dots, or a valid email address, or null (3–50 characters).
Insert into Your Email
Paste the customized <img> tag into your email HTML where you want to track opens.
There are three available versions of the tracking link: V1, V2, and CUSTOM. Each version works differently depending on how you plan to use the tracking link and whether you need to preserve query parameters from the redirection URL.
V1 - is the simplest form of the tracking link. It redirects the user to the specified redirect_url, but it does not preserve or process any query parameters included in the redirection URL.
Use v1 if you only need basic redirect tracking and do not rely on query parameters.
V2 - also does not process query parameters inside the redirection_url field. However, this format is compatible with Google Ads, making it suitable for advertising platforms that require a strict URL structure.
You can add any additional parameters before the redirection_url. All additional parameters will be captured and displayed in dashboards and logs.
CUSTOM - is the most flexible and reliable option. It fully supports passing a redirection URL with any additional query parameters, preserving and applying them exactly as provided.
Use the custom version if you need full control over the redirection URL, UTM parameters or advanced tracking behavior.
Go to Settings → Tracking Link
Select the v1 of the Tracking Link
Copy and customize the Tracking Link
Replace the placeholders in the provided tracking link with your own values:
campaign_id – letters, numbers, dashes, and underscores allowed, or null (3–50 characters).
subscriber_id – letters, numbers, dashes, underscores, dots, or a valid email address, or null (3–50 characters).
redirect_url – a valid URL where recipients will be redirected after the click is tracked. Must start with http:// or https:// and may exceed 50 characters.
Use in Your Emails
Insert the customized link into your email campaigns to track when recipients click on it.
Go to Settings → Tracking Link
Select the v2 of the Tracking Link
Copy and customize the Tracking Link
Replace the placeholders in the provided tracking link with your own values:
campaign_id – letters, numbers, dashes, and underscores allowed, or null (3–50 characters).
subscriber_id – letters, numbers, dashes, underscores, dots, or a valid email address, or null (3–50 characters).
redirection_url – a valid URL where recipients will be redirected after the click is tracked. Must start with http:// or https:// and may exceed 50 characters. Must be always the last param.
Additional parameters – any extra parameters can be added before redirection_url. These parameters will be automatically captured and displayed in the dashboards and logs.
Use in Your Emails
Insert the customized link into your email campaigns to track when recipients click on it.
Go to Settings → Tracking Link
Select the Custom of the Tracking Link
Create Custom Tracking Link
Fill out all required fields and create Custom Tracking Link
Title - name for the custom tracking link. Used only in Link Log table. Cannot exceed 256 characters.
Redirection URL – the final URL where the user will be redirected after the click is tracked. Must be a valid URL.
Final URL suffix – optional query parameters that will be appended to the redirection URL. This suffix will always be included in the generated custom tracking link.
Attach to profile – the identifier of the profile the custom tracking link will be attached to.
Copy and customize the Custom Tracking Link
Replace the placeholders in the provided tracking link with your own values:
campaign_id – letters, numbers, dashes, and underscores allowed, or null (3–50 characters).
subscriber_id – letters, numbers, dashes, underscores, dots, or a valid email address, ornull (3–50 characters).
Use in Your Emails
Insert the customized link into your email campaigns to track when recipients click on it.
NOTE: A custom tracking link can be edited at any time without interrupting its functionality. New values may take up to 5 minutes to apply.
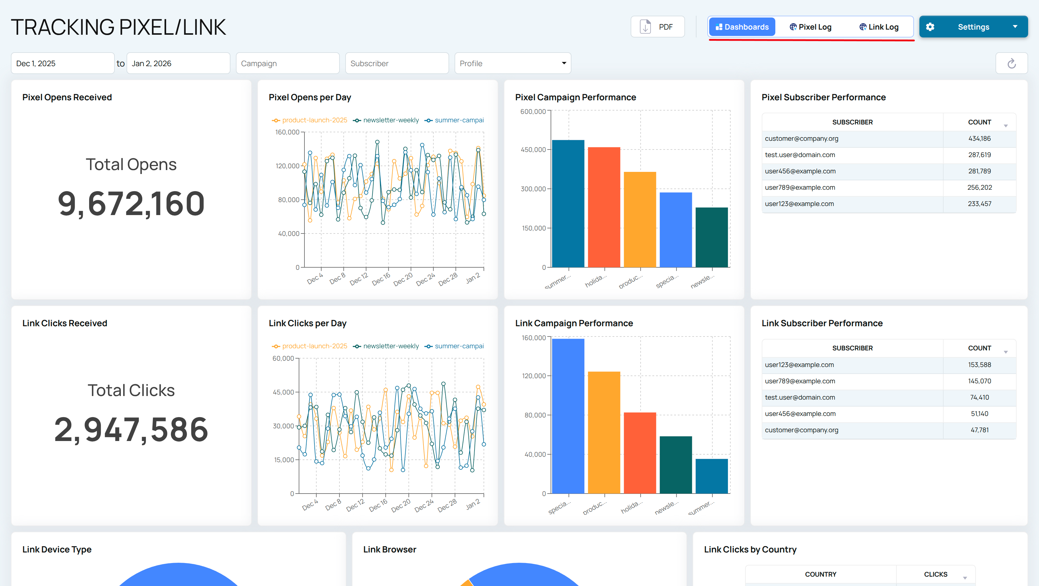
View aggregated data on the Tracking dashboards, or access more detailed statistics in the Tracking Link/Tracking Pixel tabs
To view detailed logs for Pixels or Links, navigate to the Pixel Log/Link Log tab
Add Tracking to the main Dashboard for deeper insights into your email deliverability across all EmailConsul tools.